
Security Information and Event Mgmt. (SIEM)

Combined Security Information and Event Management with Extended Detection and Response capabilities
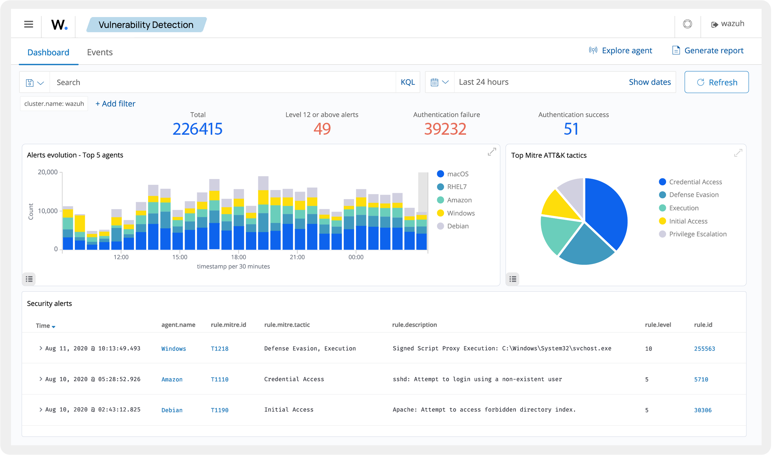
Advanced threat detection using machine learning, behavioral analysis, and threat intelligence integration
Native agents for Linux, Windows, macOS, and cloud environments with centralized management
Built-in compliance templates for PCI DSS, GDPR, HIPAA, NIST, and other regulatory standards
Real-time file and configuration monitoring with change detection and alerting capabilities
No licensing costs for core platform with optional commercial cloud service for managed deployments
Built-in templates and reporting for major compliance frameworks including PCI DSS, GDPR, HIPAA
Rapidly evolving platform with frequent updates and strong community engagement
Highly scalable two-tier architecture supporting thousands of endpoints
Unified SIEM and XDR capabilities providing complete security monitoring and incident response
Steep learning curve requiring significant technical expertise for proper deployment and tuning
Can require substantial system resources for large deployments and extensive log processing
Less effective for ANZ region compliance standards compared to Americas and Europe
Extensive feature set can make documentation overwhelming for new users
Liliya Ivanenko • TechGuardian Systems
May 29, 2025
Lucia Fernandez • DataSecure Partners
May 28, 2025
Aiden Ross • ManagedTech Hub
May 27, 2025
Reduce costs and increase revenue with OpenFrame innovative open source solutions. Coming soon…