
Network Management and Monitoring

Monitor everything from servers, networks, storage, databases to cloud services with 2000+ vendor-maintained plugins
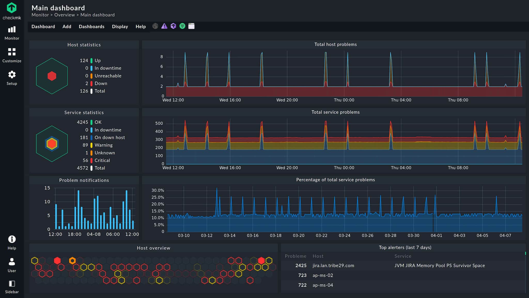
Scale up to millions of services monitored while maintaining small footprint with distributed architecture
Auto-discovery and auto-configuration with REST API integration and built-in agent management
Raw edition is 100% free and open source (GPL v2) with enterprise upgrade path
Monitor Kubernetes, containers, AWS, Azure, GCP with OpenTelemetry integration
Map dependencies, aggregate services, and forecast infrastructure requirements
Over 2,000 vendor-maintained plugins for servers, networks, applications, cloud, containers
Raw edition completely free and open-source (GPL v2) with no service limits
Monitor hundreds of thousands of hosts and millions of services from single server
Auto-discovery, auto-config, REST API, and agent bakery reduce manual work
Strong support for Kubernetes, containers, and ephemeral workloads
Complex setup can be overwhelming for beginners without Linux experience
Feature-rich interface can feel overloaded for simple use cases
Service-based pricing can become expensive for large deployments
Free edition lacks advanced automation and enterprise integrations
Some advanced features lack detailed examples
Be the first to share your experience with Checkmk.
Reduce costs and increase revenue with OpenFrame innovative open source solutions. Coming soon…